The precision time and frequency equipment was installed at the DSES command center on 31-Jan-2026 by Richard Hambly K0GD, Darryl Hambly AF0M and Ray Uberecken AA0L. Most of the equipment that makes up this system was donated by Synergy Systems, LLC (Art Sepin) in San Diego CA. In the right hand section of the DSES Science console we see, from top to bottom the following equipment.
- An HP465 oscilloscope that was used to check the one-pulse-per-second (1PPS) signals from the GPS receiver and the Rubidium standard. This was donated by Ray Uberecken.
- The HP 5065A Rubidium Standard.
- An HP53131A Time interval Counter.
- The GPS receiver, a CNS Systems, Inc. “CNS Clock”.
- A Stanford Research FS735 Dual Distribution Amplifier donated by James Schatzman AC0XU.
- A shelf containing the NTP server designed by Darryl Hambly, a 5MHz to 10MHz frequency doubler designed by Ray Uberecken, and a POE Ethernet switch donated by Richard Hambly.
- Below the tabletop is a computer running Windows 11 and an APC UPS that powers the entire time and frequency system independently of other console items.
- To the left, on the counter is the monitor, keyboard and mouse for the computer, all donated by Richard Hambly. The monitor shows the Tac32Plus software that collects data from the GPS receiver and the Time Interval Counter every second for post analysis and calibration of the system.
- On top and behind the monitor are test equipment that was there before including a printer, an HP signal generator and an HP 8595E spectrum analyzer.
- In a different rack is a Spectrum Instruments TM-4 GPS locked time/frequency reference that was donated to DSES around seven years ago by Skip Crilly K7ETI. See below for more.

Photo by Richard Hambly
Below is the DSES Science console as it is after installing the new precision time and frequency equipment. The monitors in the center are being used to install software and manage the resources for the new Artemis-II system.
In the second from left rack is the Spectrum Instruments TM-4 GPS locked time/frequency reference that was donated to DSES around seven years ago by Skip Crilly K7ETI. It’s always nice to have multiple clocks. Skip has been studying ionospheric scintillation in his SETI work, and has recognized that the ionosphere causes the GPS locked precision oscillators to drift in phase. This is why the Rubidium oscillator is manually calibrated to GPS over weeks at a time and not locked to GPS.

Photo by Richard Hambly
Here is Richard Hambly working on the software that manages the precision time and frequency system.

Photo by Ray Uberecken
Here we see Darryl Hambly (left) and Ray Uberecken very happy after a long but successful day of installing equipment at The Paul Plishner Radio Astronomy and Space Science Center.

Photo by Richard Hambly
Here are more pictures.





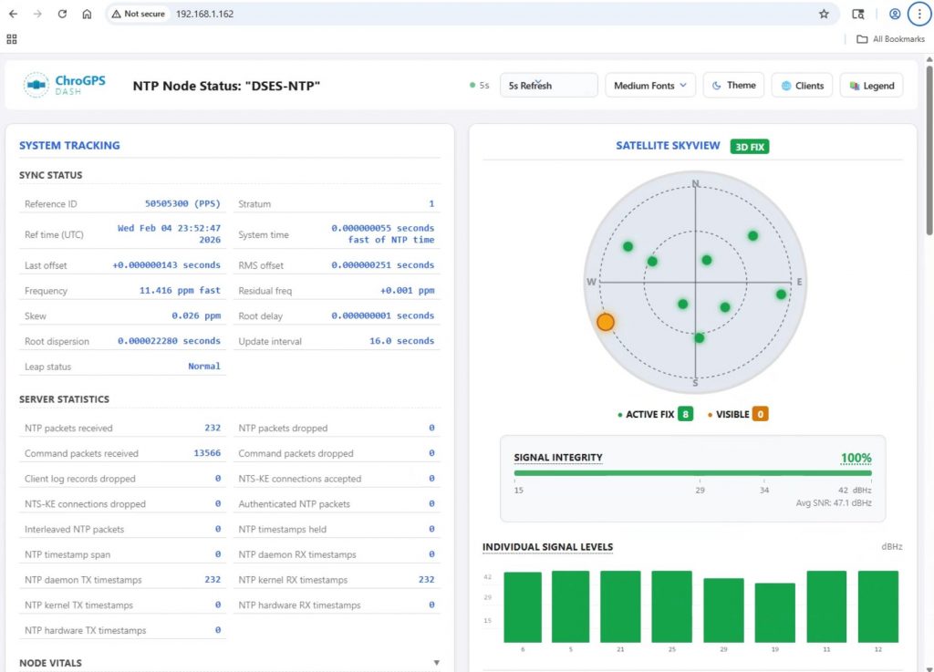
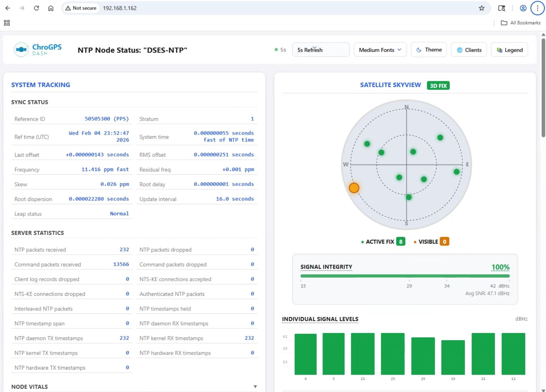
Below is snapshot of a partial view of the NTP Server performance monitor. We are able to monitor the NTP server at any time to be sure it is performing correctly.

Below is a closeup picture of the dedicated NPT server.It gets input directly from the GPS receiver and processes both the serial data and the precision pulse-per-second (PPS) from the receiver to achieve about 100uS accuracy.

Photo by Darryl Hambly
As the day cam to a close, Darryl Hambly stepped outside the control room to take this picture of the 60′ dish parked in the maintenance position.

Photo by Darryl Hambly
In the following video, Rick Hambly K0GD describes precision time and frequency systems, including the HP 5065 rubidium frequency standard used at the DSES site.